オンライン上のユーザーデータ収集における課題
これまでオンライン上のユーザー行動データを補足するために用いられていた3rd Party Cookieの規制やITP等によって、顧客データの取得ハードルが高まってきています。
また、既に取得できているデータも、顧客からの利用同意が適切に取得できているデータなのかどうかという点も、今後施行が予定されている改正個人情報保護法と照らし合わせると、現状はグレーな部分が多いかと思います。
こういったデータ取得と顧客分析に関しての課題を解決していくために、我々が着目したのが企業のSNS公式アカウントのフォロワーデータです。プラットフォーム事業者の提供するAPIを活用することでフォロワーのデータを取得し、ユーザーIDにデータを紐づけて管理していくことで顧客1人1人を可視化していこうというものです。その、企業のSNS公式アカウントのフォロワーデータを統合管理・分析するソリューションの第一弾として、DialogOne®で取得しているLINEのフォロワーデータの分析を実現したものが、「DialogOne® Insight」です。
(参考:プレスリリース「DAC、企業のSNS公式アカウントフォロワー統合管理・分析ソリューションを開発」)

DialogOne® Insightの概要
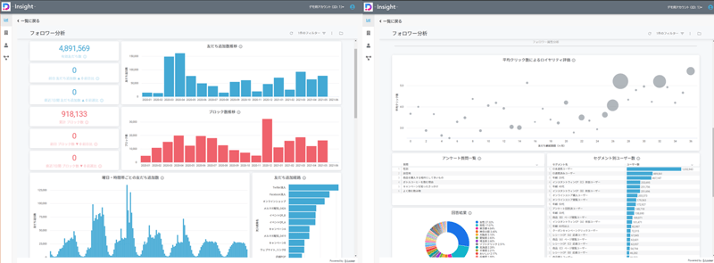
「DialogOne® Insight」はDialogOne®を通して取得したLINE公式アカウントのフォロワーデータを統合管理・分析することができます。ここで扱うフォロワーデータはLINE社が提供する個人情報の利活用への同意取得スキームを経て同意が得られたデータのみになります。「DialogOne® Insight」の分析機能は、BI機能を兼ね備えた分析プラットフォーム「Looker™」を搭載し、DACが長年のアカウント運用の中で培ったノウハウに基づき独自の分析画面を構築しています。
分析画面では、LINE公式アカウントの運用で必要とされる分析指標やデータ可視化のフォーマットがあらかじめ搭載されています。これによって顧客データの統合・分析に際し、導入にコストや時間のかかるCDP(カスタマー・データ・プラットフォーム)を構築せずとも、フォロワーデータの統合管理および分析・活用を実施することができます。

想定活用例
「DialogOne® Insight」では、メッセージ配信後の24時間以内のクリック率や、作成したセグメントごとのクリック率など独自で設定したKPIのモニタリングも可能です。

そして「DialogOne® Insight」の一番の特長は、DialogOne®のアンケート機能で取得したフォロワーの属性情報や、DialogOne®タグを活用したトラッキングで補足したオンライン行動データ等を掛け合わせて、フォロワーを分析できる点です。分析後は、指定した条件に該当するフォロワーのユーザーIDをセグメントとして抽出し、そのままDialogOne®からメッセージ配信することができます。
例として、飲料メーカーのアカウントにて、女性をターゲットとした新しいソフトドリンクを訴求し、なおかつオンラインストアに誘導したい、といった場合に適切なセグメントを抽出するには、DialogOne®で取得した以下のデータを掛け合わせます。
- 性別(アンケート回答結果データ)
- よく購入する商品(アンケート回答結果データ)
- オンラインストア訪問あり(トラッキングデータ)
これらのデータを掛け合わせることで「女性」×「ソフトドリンク」×「オンラインストア訪問」という条件でフォロワーを分析し、ユーザーIDを抽出しセグメントを作成することができます。

このようにDialogOne®で取得しているデータを複数掛け合わせてフォロワーを分析したり、ユーザーID抽出することが可能となるため、その場で対象となるボリューム数を確認しながらセグメントを作成できるため、運用効率改善に役立ちます。

まとめ
今回ご紹介した「DialogOne® Insight」では、LINE公式アカウントのフォロワーのユーザーIDに紐づけてデータを管理しているので、そのIDに紐づくデータであれば導入企業様で保有しているCRMデータなどと統合分析することも可能です。
普段のメッセージ配信への反応から得られたデータと会員情報や購買情報と掛け合わせて分析していくことで、より精緻な1to1コミュニケーションを実現できるようになります。
顧客データを適切な環境で分析したい、LINE公式アカウント運用を効率化したい、とお考えの方はぜひとも、「DialogOne® Insight」のご活用をご検討いただければと思います。
関連URL
関連記事